AI智能摘要
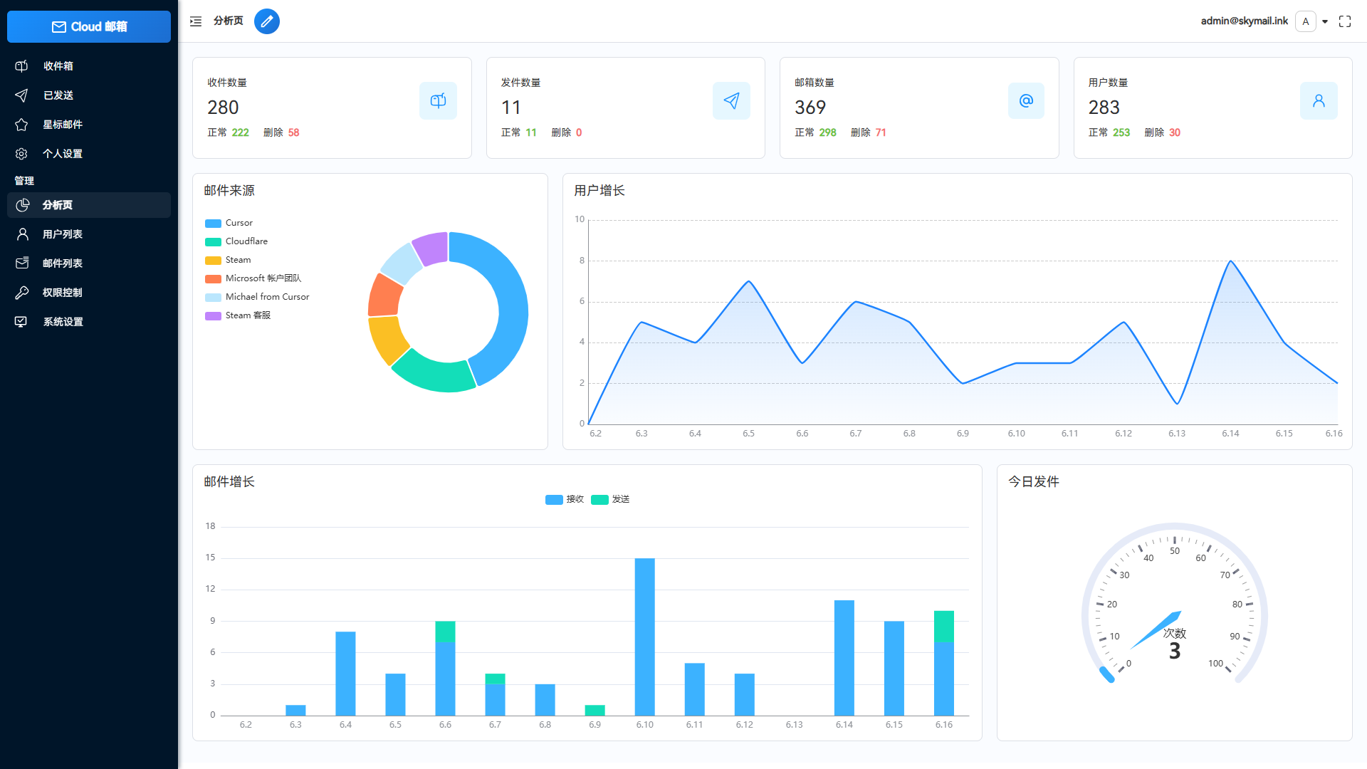
Email邮箱服务系统源码支持邮件TG转发,用户通过单一域名创建多个邮箱,部署于Cloudflare Workers上,利用Resend推送邮件,无需服务器费用。系统功能包括响应式设计适配设备、邮件发送支持群发和内嵌附件、管理员功能管理用户与RABC权限控制、多号模式启用多种邮箱、附件存储使用R2对象存储、邮件推送至TG机器人或其他服务、开放API批量操作及查询、echarts数据可视化、星标邮件标记重要性、个性化设置自定义界面、功能开关控制注册和发送、Turnstile人机验证防止滥用以及API取件链接绑定邮件。
— 此摘要由AI分析文章内容生成,仅供参考。
温馨提醒
如果文章内容或图片资源失效,请留言反馈,我们会及时处理,谢谢
本文最后更新于2025年10月8日,已超过 180天没有更新
简介:
这是一款Email邮箱服务系统,并且支持邮件发送TG转发只需要一个域名,就可以创建多个不同的邮箱,类似各大邮箱平台 QQ邮箱,谷歌邮箱等,本项目使用Cloudflare部署,Resend推送邮件,无需服务器费用,搭建自己的邮箱服务。
功能说明:
低成本使用:无需服务器,部署到 Cloudflare Workers 降低使用成本
邮件发送:集成resend发送邮件,支持群发,内嵌图片和附件发送,发送状态查看
管理员功能:可以对用户,邮件进行管理,RABC权限控制对功能及使用资源限制
多号模式:开启后一个用户可以添加多个邮箱,默认一用户一邮箱,类似各大邮箱平台
附件收发:支持收发附件,使用R2对象存储保存和下载文件
邮件推送:接收邮件后可以转发到TG机器人或其他服务商邮箱
开放API:支持使用API批量生成用户,多条件查询邮件
数据可视化:使用echarts对系统数据详情,用户邮件增长可视化显示
星标邮件:标记重要邮件,以便快速查阅
个性化设置:可以自定义网站标题,登录背景,透明度
功能设置:可以对注册,邮件发送,添加等功能关闭和开启,设为私人站点
人机验证:集成Turnstile人机验证,防止人机批量注册
api取件:添加api取件 一个邮件绑定一个链接
图片:







声明:本站所有文章,仅供研究学习请勿商用以及产生法律纠纷本站概不负责!如果侵犯了您的权益请与我们联系


评论(0)